Screenshot

What is your chatbot up to?

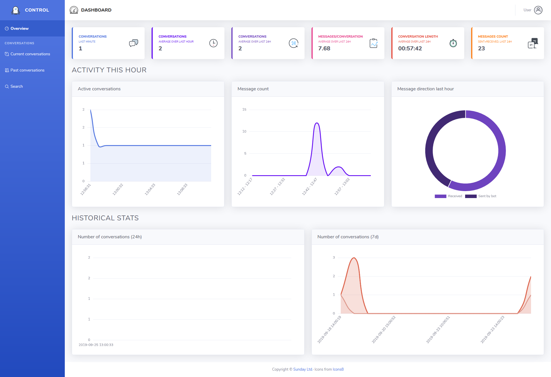
Any chatbot can be a pain to manage if you we can not see what it does. Our chatbot solution provides a nice dashboard solution and advanced search to both have a quick glance and detailed information at the same time.

Screenshot
Illustration
Screenshot

Overview of current conversations

See ongoing conversations of the bot, filter them, displayed in table or tile view with a summary of the conversation showing insights.

Illustration
Screenshot

Detailed conversation view

See each conversation exactly as it went down, with attachments, insights and metadata. You can even send messages to the user to see.

Screenshot
Illustration
Screenshot

Advanced search

Advanced search lets you search for messages or conversations using various terms such as timing, text, insights, message count or even attachments.

Illustration